项目名称:O-NTP一体化处理船舶柴油机尾气技术及成套装置
联系人:赵景联
联系方式:15929559701
Email:jlzhao@xjtu.edu.cn
所在学院:能动学院
一、项目介绍
本技术针对船舶柴油机尾气中的NOx、CO、HC、PM和SO2等有害排放物污染现状,按照国际海事组织(IMO)制定的船用柴油机排放限制标准即MARPOL73/78公约附则Ⅵ《防止船舶造成空气污染规则》和排放标准,研制了将等离子体技术与催化氧化结合处理柴油机尾气技术及一体化装置,可广泛应于各种船舶柴油机尾气的深度净化。
二、关键技术优势或创新性
1.技术特色:
O-NTP是用纳秒级高压脉冲电晕放电产生等离子体化学氧化作用,将NOx、SO2、CH、CO等氧化,并溶于水制成HNO3或被碱性物质吸收,是一种湿法脱硝技术。
等离子体放电(主要包括电晕放电和阻挡放电)用于柴油机后处理的研究提出于20世纪80年代中期,在90年代有了较大发展,主要集中在放电加强微粒荷电并通过电场驱进捕获微粒,放电产生等离子体,化学反应降低NOx等气态污染物,以及同时捕集碳烟微粒和去除NOx。另外,还通过添加剂或催化剂提高NOx的脱除效率和降低能耗等。
等离子体技术与催化相结合后,等离子体场产生高能量活性粒子,促进催化反应,使催化反应于常温常压下即可发生;催化主导反应方向,让反应具有选择性,并大大减少反应副产物。该项技术被认为是处理低浓度、大流量有毒有害气体的最有效方法。该技术融合了等温等离子体和催化氧化的优点,已被广泛的应用于环境领域气态污染物的去除。

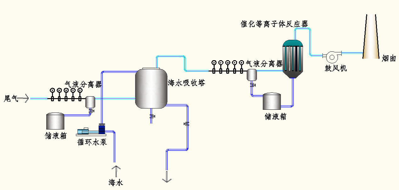
CNTP技术一体化处理船舶柴油机尾气工艺流程
2.NTP优点:
1)等离子体技术是一项新的柴油机排气后处理一体化净化技术,它能同时对烟气中的NOx、SOx、HC、PM等多种排放有害物同步进行净化;
2)净化效率高(可达到90%以上);
3)设备简单,能耗低,运行费用低,常温常压下操作,运行管理方便;
4)已广泛应用于气态污染物处理,完成设备工业化制造与应用。
3.NTP技术指标:
●NOx去除率:≥85% ;
●SO2去除率:≥90%;
●CH去除率:≥85% ;
●CO去除率:≥85% ;
●除尘(碳粒)率:≥95%;
●除湿率:≥80%;
●感官无明显烟带,无明显气味;